PowerDMARCの製品情報(特徴・導入事例)

time
PowerDMARCは、世界10万・国内1000ドメイン導入のDMARC分析プラットフォーム。SPF・DKIM・DMARC・BIMI・MTA-STSを一元管理し、数か月でp=reject達成を支援します。
直感的なUIと高度な自動化により、複雑なメール認証運用をシンプルにします。

主な機能として、

・PowerSPF:SPFのDNS参照10回制限を自動で最適化。Attack Surface Managementの観点からもSPFマクロでMTAリストを隠蔽化
・Hosted DKIM:DNS参照の負荷を軽減し、署名を安定化
・Hosted DMARC:GUIでDMARCポリシーを容易に設定
・Hosted MTA-STS:わずか5分で安全なSMTP接続を構築
・Hosted BIMI:ブランドロゴを安全に表示し、信頼性と開封率を向上

さらに、レピュテーションモニタリング機能でドメインやMTAのIPがブラックリストに登録されていないかを12時間ごとに自動チェック。
DNS Timeline機能ではDNSの変更履歴を時系列で監視・記録し、異常検知をサポートします。

ユーザー登録数は無制限、サブドメイン課金なし。
Premiumプランはメール通数無制限、BasicおよびPlusプランは月50万通までのDMARCレポート処理に対応。
代理店版は固定料金でコストを抑えられる特別価格となっており、本家(PowerDMARC社)の従量課金制よりもお得です。
これは、契約管理や代金回収、テクニカルサポート、ローカライズやSLA監視などコストが掛かる部分を、日本正規代理店であるSpelldataが行うため、その分PowerDMARCは価格を安くして卸すことができるためです。

PowerDMARCの導入企業は、調査会社BuiltWithのサイトでもご確認いただけます。
👉 https://trends.builtwith.com/websitelist/PowerDMARC/Japan
製造業にDMARCが必要な理由

製造業にDMARCが必要な理由

製造業の皆様、皆さんは、海外から知的財産権狙いで業界的に狙われています。 その攻撃の端緒は、メールから。 そして、海外のお取引先にメールを確実に届くようにするためにも、メールセキュリティは重要です。

EC事業者にDMARCが必要な理由

EC事業者にDMARCが必要な理由

EC事業者にとって、メールは顧客との重要なコミュニケーションチャネルであり、コンバージョンの最後の要となるツールです。 新規顧客開拓のためにも、メール配信の到達率は重要。 そこで、SPF/DKIM/DMARCを設定し、p=rejectにして、なりすましメールを排除しつつ、自社ドメインのレピュテーションを向上させることが、売上拡大のために重要になっています。

製造業にDMARCが必要な理由
EC事業者にDMARCが必要な理由

PowerDMARCの画像・関連イメージ

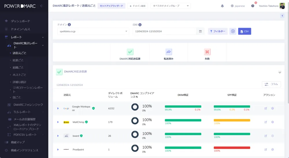
ダッシュボード
DMARCレポートの層別分解
明確なSPF/DKIM単体テストとAlignmentチェックの結果
生XMLデータをその場で確認可能
自社のデータセットだけではなく、10万ドメインのデータセットも活用
過去のRUAレポートのインポート機能
送信元IPがなりすましメールを送信している場合は特定して分析を支援
全世界のRBL/DNSBLを監視するレピュテーション監視
SPFのDNS参照10回制限を超えるためのPowerSPF
ホスト型DKIMで、DKIMのグローバル配信対応と分析が可能に
ホスト型DMARCでDMARC設定もDNSの設定変更要らずに
ホスト型BIMIで5分で設定が完了します
PPAP廃止で役立つMTA-STSもホスト型で簡単に設定
個別にメールヘッダを分析できるMailAuth Analyzer
レピュテーション分析で、確実な配信を担保
DNSタイムラインでエントリ情報の変更も追跡可能
アラート機能で毎日データを確認しなくても大丈夫
APIで設定の自動化やデータの取得も可能
SAMLシングルサインオンに対応
RUFレポート暗号化により、お客様のみが閲覧可能に
セキュリティ製品だからこそ重要な監査ログ

PowerDMARCの運営担当からのメッセージ

竹洞陽一郎

株式会社Spelldata

PowerDMARCは、国内の多くの大手企業様にご採用いただいているグローバルDMARC分析プラットフォームです。
銀行、保険、クレジットカード、運輸、ガス、電力、病院、出版社、中古車販売、通信、人材、大学、自治体、EC、NPO、製造、リース、SaaS、テレビ局など、幅広い業界で導入が進んでいます。

SaaSとしての基本機能は本家と同等ですが、Spelldataは単なる販売代理店ではありません。
日本正規代理店として提供するホワイトラベル版「MailData」では、以下の6つの強みを活かし、より高品質で安心な運用を実現しています。

1. PowerDMARCとの密接な連携

PowerDMARCの日本語ローカライズはSpelldataが担当しています。
国内のお客様からの機能改善要望や実装依頼を、PowerDMARC本社の役員層と直接調整し、迅速に反映。
不具合対応もSpelldata経由でグローバルチームと連携し、スピーディーに改善しています。

2. 日本語によるきめ細かなサポート

Level1・Level2サポートをSpelldataが日本語で直接対応。
英語対応が必要な場合もバイリンガル体制で迅速にサポートします。
Premium・Platinumプランでは24時間体制を整備し、
「英語サポートだから後回し…」とならない、きめ細かい対応を実現しています。

3. SLAを国内で独自に監視

SpelldataはSLA/SLO監視プラットフォームCatchpointの日本代理店でもあり、
東京・大阪など国内6都市に計測センターを設置。
PowerDMARCのSLA監視とは別に、日本国内での稼働状況を独自にリアルタイム監視しています。

4. 豊富な分析実績と知見

国内1000ドメイン以上の導入実績をSpelldata自身が分析。
どのMTAがどの企業のサービスかといった紐づけデータの蓄積や、
各社が出力するDMARCレポートの「癖」も把握しているため、正確な分析が可能です。
また、攻撃パターンがDMARCレポート上でどのように現れるかも熟知しており、
多くのお客様から分析支援力の高さをご評価いただいています。

5. p=rejectにできるタイミングを明確に判断

「どの時点でp=rejectにしても安全か?」という課題に対して、Spelldataは分析実績に基づき「これでもうp=rejectにして大丈夫ですよ」と客観的な判断を提示します。
その結果、1〜3か月以内にp=rejectを達成されるお客様が多数いらっしゃいます。

6. メール全般の専門サポート(プロフェッショナルサービス)

Premium・Platinumプランのお客様には、PowerDMARC以外のメール関連課題も包括的に支援。
たとえば、以下のような実績があります。
・SPF/DKIM/DMARCのTemperror対応(DNS遅延・TTL最適化など)
・RBL登録・解除対応
・IPウォームアップ支援
・迷惑メール判定回避支援
・Webフォーム送信メールのトラブル解決
・MTA実装・多層フィルタリング環境でのチューニング など
・BIMIの実装支援(VMCの特別価格での販売、TinySVGの作成、BIMIの実装。DigiCertの代理店の中でVMCの販売実績はトップクラスです)
DNS、メール配信、Web配信の3つに精通したSpelldataだからこそ、データに基づく実践的サポートが可能です。

同じSaaS(ツール)を使っても、使い手によって、真価を発揮できるかどうかが変わります。
Spelldataでは、お客様がPowerDMARCの真価を発揮できるように、1か月無料トライアルをご提供し(本家は2週間)、無料の導入支援や、無料の分析ミーティング1回をご提供し、スキルトランスファーも行っています。

特に広告や営業活動は行っていませんが、積み重ねた実績と、私たちの仕事ぶりをご評価頂いたお客様からのご紹介を通じて、国内1000ドメイン以上の採用を達成しました。

皆様、日々ご多忙のことと存じます。
そのため、こちらから営業のご連絡を差し上げることはございません。
ご興味をお持ちいただけましたら、御社のご都合のよいタイミングでお気軽にお問い合わせください。

p=rejectの達成、BIMIの実装、そしてメール到達率の向上において、確実な成果をお約束いたします。
他社様のサービスも素晴らしいものが多いかと存じますので、ぜひ複数のDMARCアナライザーをトライアルで併用し、比較検討なさってください。
私たちの取り組みとその結果にご満足いただけましたら、末永くお付き合いさせていただければ幸いです。

ITreviewによるPowerDMARC紹介

PowerDMARCとは、株式会社Spelldataが提供しているDMARCレポート解析ツール製品。ITreviewでのユーザー満足度評価は4.6となっており、レビューの投稿数は20件となっています。

PowerDMARCのITreview最新受賞実績

※Grid Awardの受賞実績は「総合部門」での受賞結果のみ表示しています

PowerDMARCの満足度、評価について

PowerDMARCのITreviewユーザーの満足度は現在4.6となっており、同じDMARCレポート解析ツールのカテゴリーに所属する製品では2位、となっています。

バッジ 満足度 大企業 中堅企業 中小企業
image 4.6 4.7 4.5 4.6
レーダーチャート 価格 使いやすさ サポート品質 導入のしやすさ 機能への満足度 管理のしやすさ
4.4 4.3 4.5 4.7 4.6 4.4

※ 2025年12月31日時点の集計結果です

PowerDMARCの機能一覧

PowerDMARCは、DMARCレポート解析ツールの製品として、以下の機能を搭載しています。

  • DMARCレポートの受信と解析

    DMARCレポートを受信して、送信元や送信されたメールの認証結果、送信頻度などの情報を解析します。

  • 警告や通知

    ドメインのセキュリティに影響を及ぼす可能性のある問題や異常を検出した場合に、警告や通知を提供します。

  • セキュリティの改善策の提案

    不正な送信を検知した場合やセキュリティ上のリスクがある場合に、対策や改善策を提案します。

PowerDMARCを導入して得られた効果やメリット

ツールは導入するだけでなく、その後どんな影響があったのかが一番重要となります。 では、PowerDMARCを導入することでどんな効果や、メリットがあるのでしょうか?実際に投稿されたレビューからその一部をご紹介します。

    非公開ユーザー

    その他製造業|社内情報システム(企画・計画・調達)|300-1000人未満|IT管理者|契約タイプ 有償利用

    企業所属 確認済 利用画像確認
    投稿日:

    DMARCレポートがとても分かりやすくなりました

    DMARCレポート解析ツールで利用

    良いポイント

    DMARCレポートが可視化できるようになり、SPF、DKIM、DMARCの設定ミスの対策がしやすくなりました。
    日本語表記されているのも分かりやすいです。

    続きを開く
    竹洞陽一郎

    竹洞陽一郎

    OFFICIAL VENDER

    株式会社Spelldata|

    このたびはレビューをご投稿いただき、誠にありがとうございます。 DMARCレポートの可視化や日本語表示が、設定ミスの早期発見や「野良サーバー」の特定に役立ったとのこと、大変嬉しく拝見しました。 また、「なぜ失敗しているのか/どう対策すべきか」が分かりにくい点は多くの方が悩まれるポイントで、弊社としても重要な課題と捉えています。 弊社では国内1,000ドメイン以上の分析実績をもとに、失敗例と対応策を整理したお客様向けドキュメントを準備中です。完成次第順次ご案内いたしますので、ぜひご期待ください。ご不明点はいつでもご相談ください。

    非公開ユーザー

    情報通信・インターネット|社内情報システム(開発・運用管理)|300-1000人未満|IT管理者|契約タイプ 有償利用

    企業所属 確認済
    投稿日:

    DMARCレポート分析を効率化し、メールセキュリティ強化

    DMARCレポート解析ツールで利用

    良いポイント

    ・視覚的で分かりやすいダッシュボード
    XML形式の難解なDMARCレポートが、色分けされたグラフで直感的に理解できる
    ・豊富なフィルター機能
    大量のDMARCレポートを効率的に絞り込み、必要な情報を素早く発見できる
    ・認証状況の可視化
    DKIM認証、SPF認証の一致割合が%で表示され、全体の合格率が一目で把握できる
    ・脅威マップ機能
    送信元の国が視覚的に表示され、なりすましメールの発信元を特定しやすい
    ・その他
    フィルター機能により、膨大なDMARCレポートから問題のあるメールを効率的に発見できる
    関係部署への説明資料としても活用でき、セキュリティ状況の共有が容易になった

    続きを開く
    竹洞陽一郎

    竹洞陽一郎

    OFFICIAL VENDER

    株式会社Spelldata|

    レビューをありがとうございます!貴重なご意見、大変参考になります。 ・日本のIPアドレス分類の精度向上について ご不便をおかけしており申し訳ありません。 技術的な背景としましては、IPアドレス自体が個別の組織(AS番号)を持たない場合、どうしても上位の管理組織である「Japan Network Information Center (JPNIC)」として表示されてしまう仕様となっております。 現状では詳細な特定が難しいケースもございますが、判定に迷うIPがございましたら、サポート窓口までお気軽にご相談ください。 (補足ですが、今後新たにメール配信サービスを選定される際は、独自のAS番号を持つサービスかどうかを確認ポイントにされると、メール配信における到達性がより高まるかと存じます。) ・初心者向けマニュアルの充実 専門用語の解説や対処法、難しいですよね。 実は現在、PowerDMARCの解説書の出版に向けて準備を進めております! より分かりやすく学んでいただけるものになる予定です。 完成しましたら真っ先にご連絡いたします。 それまでの間は、ご不明な点があれば遠慮なく私どもに「これってどういう意味?」と聞いてください。 ・AIによる自動提案機能 非常に素晴らしいアイデアをありがとうございます。 早速、PowerDMARC開発チームへ「日本のユーザーからの強い要望」として機能追加のリクエストを提出いたします。 メーカー側の開発ロードマップに載せられるよう働きかけますので、共有リンクをご連絡しましたら、賛成の一票を投じて頂けるとありがたいです。

    非公開ユーザー

    総合(建設・建築)|社内情報システム(企画・計画・調達)|300-1000人未満|導入決定者|契約タイプ 有償利用

    企業所属 確認済 利用画像確認
    投稿日:

    DMARC対応の助けとなりました

    DMARCレポート解析ツールで利用

    良いポイント

    DMARC対応を行い、DMARCレポートは届くようになりましたが何をどう読み解けばいいのか?
    そもそも毎日大量の届くレポートの対応に時間をかけたくない。

    中身が読めない、対応がわからない、時間をかけたくない!という悩みを解決できるサービスを探している中で当サービスに出会いました。
    競合するサービスと比較しましたが以下の点が当サービスを選択する決め手となりました。
     ・無料トライアル開始時の設定を一緒に実施いただけたので安心
     ・無料トライアル中に分析ミーティングを実施いただけるので今後の対応方法や考え方を理解できた
     ・リーズナブルな料金でSPFルックアップ問題も解決できた

    続きを開く
    竹洞陽一郎

    竹洞陽一郎

    OFFICIAL VENDER

    株式会社Spelldata|

    ITreviewへの丁寧なご投稿、誠にありがとうございます。 テクニカルサポートチームです。日頃よりPowerDMARCをご活用いただき、深く感謝申し上げます。 ■導入時のサポートと効果について トライアル時の設定支援や分析ミーティングが、DMARC対応への不安解消に繋がったと伺い、大変嬉しく思います。また、PowerSPFによる運用負荷の軽減や、管理画面での可視化を評価いただき、チーム一同励みになります。 ■定期的な分析ミーティングのご要望について ご要望いただいた継続的な分析支援につきまして、現状、操作や設定に関するサポートは無償で提供しておりますが、お客様ごとの詳細なレポート分析や対策立案は、専門家による「プロフェッショナルサービス(有償:1時間3万円)」としてご案内しております。 高度な専門知識を用いた支援となりますので、詳細な解説が必要なタイミングでのスポット利用など、ぜひご検討いただけますと幸いです。 ■AI機能のご要望について ダッシュボードでのAIによる改善提案機能につきましては、開発チームへ共有し、改善に向けた検討を進めてまいります。 機能実装要望の共有リンクをご連絡しましたら、賛成の一票を投じて頂けるとありがたいです。 今後も、お客様のセキュリティ対策を支える信頼できるパートナーとして尽力してまいります。 引き続きPowerDMARCをよろしくお願いいたします。

PowerDMARCの詳細
開発・提供元の情報

ITreviewに参加しよう!