データ分析
高度なサイバーセキュリティAI「Trend Cybertron」を搭載し、リスクの優先度づけ、アラート解説、推奨のリスク軽減策を提示します。
生成AI機能満足度
-
評価対象レビューが0件のため点数が反映されておりません
Trend Vision One - File Securityの製品情報(特徴・導入事例)
Trend Vision One - File Securityとは
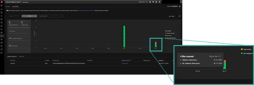
Amazon S3にアップロードされるファイルをエージェントレスでスキャン、マルウェアの有無を確認します。クラウドやオンプレミス環境に展開された独自システムにも対応可能です。
Trend Vision One - File Securityの画像・関連イメージ
ITreviewによるTrend Vision One - File Security紹介
Trend Vision One - File Securityとは、トレンドマイクロ株式会社が提供しているセキュリティソフト製品。レビュー件数は0件のため、現在レビューを募集中です。
Trend Vision One - File Securityの満足度、評価について
| バッジ | 満足度 | 大企業 | 中堅企業 | 中小企業 |
|---|---|---|---|---|
| - | - | - | - | - |
| レーダーチャート | 価格 | 使いやすさ | サポート品質 | 導入のしやすさ | 機能への満足度 | 管理のしやすさ |
|---|---|---|---|---|---|---|
|
|
- | - | - | - | - | - |
※ 2026年04月22日時点の集計結果です
Trend Vision One - File Securityの機能一覧
Trend Vision One - File Securityは、セキュリティソフトの製品として、以下の機能を搭載しています。
-
マルウェアスキャン
各種デバイスやブラウザ、ネットワークをスキャンし、ウイルスの場所を特定し、ユーザーまたはIT管理者に警告する
-
継続的なスキャン
エンドポイントを常にスキャンし続け、脅威の発生源を特定することにより、システムの安全性を維持する
-
自動アップデート
プログラムやウイルス定義ファイルなどを自動的に更新し、システムを常に安全な状態に保つ
Trend Vision One - File Securityの生成AI機能一覧
Trend Vision One - File Securityは、生成AI機能として、以下の機能を搭載しています。
-
データ分析
高度なサイバーセキュリティAI「Trend Cybertron」を搭載し、リスクの優先度づけ、アラート解説、推奨のリスク軽減策を提示します。
- 製品名
- Trend Vision One - File Security
- 主な機能
- マルウェアスキャン, 継続的なスキャン, 自動アップデート
- 従業員数
- 821
ITreviewに参加しよう!