生成AI機能
問い合わせ自動応答
電話、チャット、メール、SMS、LINEなど様々なチャネルでの問い合わせに対して、AIエージェントが24時間365日対応します。
生成AI機能満足度
-
0
サブ生成AI機能: AIエージェントによる業務実行 / FAQ自動生成

Agentforce Serviceの製品情報(特徴・導入事例)

time
Agentforce Service(旧Service Cloud)は、企業のカスタマーサポート業務を効率化し、顧客満足度とロイヤルティの向上を支援するクラウド型のカスタマーサービスプラットフォームです。問い合わせ対応、ケース管理、顧客情報、対応履歴を一元管理し、オペレーターや管理者がリアルタイムで状況を把握できる環境を提供します。AIを活用した問い合わせの自動分類や回答支援、AIエージェントによる自己解決・自動対応にも対応しており、問い合わせ件数の増加や人手不足といった課題に対応できる点が特長です。
・顧客とのやり取りを一元管理し、状況を把握した上で高品質な対応が可能
・サポート業務の効率化と運用負荷の軽減を実現
・AIエージェントによる一次対応により、オペレーターはより高度な顧客対応に集中可能

ユースケース
・問い合わせ対応の一元管理
メールや電話、チャットなど複数チャネルに問い合わせが分散し、対応状況の把握が難しい課題に対し、Agentforce Serviceはすべての問い合わせをケースとして一元管理することで、対応漏れ防止と迅速な顧客対応を実現します。
・カスタマーサポート業務の標準化
担当者ごとに対応方法や品質にばらつきが出やすい課題に対し、Agentforce Serviceは対応履歴やナレッジを共有・活用することで、誰でも一定水準のサポートを提供できる体制を構築します。
・サポート業務の可視化と改善
対応件数や解決時間、滞留ケースが把握できず改善につなげにくい課題に対し、Agentforce Serviceはレポートやダッシュボードで業務状況を可視化し、データに基づいた継続的な改善を可能にします。
・AIを活用した顧客対応の自動化
問い合わせ件数の増加によりオペレーターの負荷が高まる課題に対し、Agentforce ServiceはAIによる問い合わせ分類や回答支援、AIエージェントによる自己解決・一次対応を通じて、対応工数の削減と顧客満足度向上を両立します。

5つの主要な機能
・ケース管理
問い合わせをケースとして管理し、優先度やステータス、担当者を明確化。対応状況をリアルタイムで把握できます。
・ナレッジ管理
FAQや対応ノウハウを蓄積・共有し、オペレーターや顧客が必要な情報に迅速にアクセスできる環境を提供します。
・オムニチャネルルーティング
電話、メール、チャット、メッセージングなど複数チャネルからの問い合わせを、適切な担当者へ自動的に振り分けます。
・AIによる対応支援・自動化
問い合わせ内容の自動分類、回答候補の提示、AIエージェントによる自己解決支援などにより、サポート業務を効率化します。
・レポート・ダッシュボード
対応件数、解決時間、顧客満足度などを可視化し、サポート体制の改善やマネジメントに活用できます。
3分でわかる Service Cloud(サービスクラウド)とは?

3分でわかる Service Cloud(サービスクラウド)とは?

3分でわかる Service Cloud(サービスクラウド)とは何か?何ができるのか?3分で解説します。

複雑なタスクもお任せ!AIエージェントで顧客サポート

複雑なタスクもお任せ!AIエージェントで顧客サポート

カスタマーサービス向けのAIエージェントをカスタマイズし、テストできる「Agentforceサービスエージェント」についてわかりやすく解説します。

3分でわかる Service Cloud(サービスクラウド)とは?
複雑なタスクもお任せ!AIエージェントで顧客サポート

Agentforce Serviceの画像・関連イメージ

様々なチャネルからの問い合わせを一元管理
業務に合わせた柔軟なレイアウト①
業務に合わせた柔軟なレイアウト②
顧客の自己解決を促進するFAQサイトを簡単構築
CRMやワークフローと連携したチャットボット
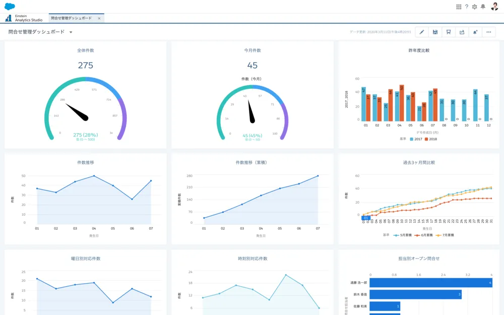
情報を可視化してサービスや生産性向上を高速化

Agentforce Serviceの運営担当からのメッセージ

株式会社セールスフォース・ジャパン

Agentforce Service(旧Service Cloud)は、日々進化する顧客の期待に応えながら、企業が持続的に信頼関係を築いていくためのカスタマーサービス基盤として開発されています。問い合わせ件数の増加やチャネルの多様化、人材不足など、カスタマーサポートを取り巻く課題は年々複雑化していますが、Agentforce Serviceはそれらの課題をテクノロジーの力で解決することを目指しています。私たちは、単に対応を効率化するだけでなく、顧客一人ひとりの状況を正しく理解し、より良い体験を提供できることが重要だと考えています。AIやAIエージェントを活用することで、日常的な問い合わせ対応を自動化しつつ、オペレーターが本来注力すべき、より付加価値の高い顧客対応に集中できる環境を実現します。トライアルでお試しいただくこともできますので、ぜひAgentforce Serviceの価値を体感してみてください。

ITreviewによるAgentforce Service紹介

Salesforce Service Cloudとは、よりスマートでパーソナルな顧客体験を実現するサービス部門向けCRMプラットフォームです。顧客情報の一元管理による素早く確実な問題解決のほか、メッセージ/チャット/ソーシャルなど最適なデジタルチャネルでの顧客サポート、チャットbotなどAIの活用によるエージェントの生産性向上などのメリットを提供します。手厚いサポートが必要なメーカーやソフトウェア会社などを中心に、幅広い業界/業種の企業で導入されています。

Agentforce ServiceのITreview最新受賞実績

※Grid Awardの受賞実績は「総合部門」での受賞結果のみ表示しています

Agentforce Serviceの満足度、評価について

Agentforce ServiceのITreviewユーザーの満足度は現在3.7となっており、同じヘルプデスクツールのカテゴリーに所属する製品では25位、CTIシステムのカテゴリーに所属する製品では14位、インシデント管理ツールのカテゴリーに所属する製品では10位、フィールドサービス管理システムのカテゴリーに所属する製品では5位、CRMツールのカテゴリーに所属する製品では51位、コールセンターシステムのカテゴリーに所属する製品では13位、ナレッジマネジメントツールのカテゴリーに所属する製品では12位、リモートサポートツールのカテゴリーに所属する製品では12位、チャットボットツールのカテゴリーに所属する製品では40位、AIエージェントツールのカテゴリーに所属する製品では4位、となっています。

バッジ 満足度 大企業 中堅企業 中小企業
image 3.7 3.9 3.6 3.8
レーダーチャート 価格 使いやすさ サポート品質 導入のしやすさ 機能への満足度 管理のしやすさ
2.6 3.5 3.7 3.1 4.1 3.5

※ 2026年02月24日時点の集計結果です

Agentforce Serviceの機能一覧

Agentforce Serviceは、ヘルプデスクツールの製品として、以下の機能を搭載しています。

  • チケット登録

    問い合わせ案件を1つのチケットとして発行し、問い合わせ時間や要望、やりとりの履歴を情報登録できる

  • チケットの割り当て

    チケットを割り当て、対応担当者を設定・通知できる

  • 案件のタグ付

    れぞれの案件やチケットに、サポートやクレームといった分類用のタグを付けられる

  • ポータル

    進行中などチケットのステータスを表示し、現状の対応状況を一覧で確認できる

  • リマインダー

    タスクの締め切り前や未完了時にリマインダーを行う

  • 自動化

    カスタマーの問い合わせに対してルールに即した自動応答を行う

  • SNS統合

    Twitter、FacebookなどのSNSを介してカスタマーとやりとりできるようにする

  • チャット/リアルタイムサポート

    顧客が問い合わせしたタイミングにチャットなどで迅速な回答を行える

  • テンプレートとカスタマイズ

    テンプレートを用いて、自社独自のカスタマイズを行える

Agentforce Serviceは、CTIシステムの製品として、以下の機能を搭載しています。

  • ポップアップ

    着信した相手の電話番号をもとに顧客情報を検索して画面上に表示する

  • 顧客情報との連携

    自社のCRMと連携でき、やりとりの記録を顧客情報に追加したり、顧客情報をクリックするだけで発信できる

  • 着信の自動振り分け(ACD)

    着信したコールをあらかじめ設定したルールに沿って各オペレーターへ自動的に振り分ける

  • Q&A登録

    よくある質問やそれに対する回答例を登録でき、検索で簡単にシステム上に表示できる

  • オペレーター管理

    通話中や離席中といった各オペレーターの状況をリアルタイムに確認できる

  • 対応状況管理

    コール数や対応数、着信数など日ごと、月ごと、オペレーターごとにモニタリングできる

  • レポート

    対応数など稼働状況をレポートとして可視化できる

Agentforce Serviceは、インシデント管理ツールの製品として、以下の機能を搭載しています。

  • チケット管理

    インシデントを管理するためのチケットを作成し、問題を最初から解決まで追跡する

  • チケットのタグ付け

    チケットを問題種別ごと、SLA、優先度別などにタグ付けし整理できる

  • ナレッジ管理

    過去のインシデントやその対応履歴をナレッジベースとして集約できる

  • レポート

    インシデントやその対応にあたる技術者の状況の可視化できる

  • IT資産管理

    企業内のハードウェアやソフトウェアなどのIT資産の情報を管理し、インシデントとの関連付けなどを行える

Agentforce Serviceは、フィールドサービス管理システムの製品として、以下の機能を搭載しています。

  • ヘルプデスク機能

    電話、メール、チャットなどからの顧客のリクエストを管理できる機能。フィールドサービスが十分な情報を得た上で問題解決に向かえるよう、顧客から入手した情報やサービスタスクをチケット化し、最適なフィールドサービスへ割り当てることができる

  • コミュニケーション機能

    フィールドサービスはヘルプデスクチームとチャットなどで簡単にコミュケーションを取ることができる

  • 通知機能

    アポイント日時や、顧客への行き方を自動で通知するシステムもある

  • スケジュール管理機能

    フィールドサービスチーム個々のスケジュールを一覧表示し、タスクの進捗状況を管理できる

  • レポート・分析機能

    フィールドサービスチームのパフォーマンスなどを分析して、レポーティングできる

Agentforce Serviceは、CRMツールの製品として、以下の機能を搭載しています。

  • 顧客の基本情報管理

    個人の顧客の場合は氏名、住所、電話番号、性別、年齢など、法人の顧客の場合は会社名、部署、所在地、連絡先、担当者などの基本的な情報を登録・管理する

  • 見込み客管理

    コールセンターへの問い合わせ、セミナーや展示会の来場者情報など、見込み(潜在)顧客管理を管理する

  • 登録情報の名寄せ

    既存の顧客情報に重複がないか名寄せを行い、顧客情報を重複なく管理する

  • 問い合わせ管理

    顧客からの問い合わせ内容をカテゴリーや重要度、期限などに分類し、顧客情報と結びつけて管理する

  • 取引履歴/契約管理

    顧客ごとの取引履歴や製品・サービスに関する有償/無償の保守契約情報、および契約内容に応じた対応数・時間を管理する

  • ダッシュボード

    各担当者の視点から顧客情報を可視化するダッシュボード

  • 営業活動支援

    対象の顧客ごとに目標を設定し、ルール化した標準プロセスに基づく営業活動が行えるように支援する

  • 活動管理

    部署内の予定表、担当者のスケジュールを一元管理し、顧客への訪問履歴、商談状況などを管理する

  • マーケティング施策管理

    新規顧客の獲得や既存顧客の更新を目的としたキャンペーンの予算や活動内容などを管理する

  • データ分析

    顧客を基点にさまざまな活動内容や売上などを分析する

  • 受付対応の支援

    電話やFAX、メールなどの通信インフラと連携し、顧客情報を把握しながら応対する

  • 二次対応支援

    二次対応が必要な場合に、その担当者(保守サービス部門の担当者など)にエスカレーションする

  • セルフサポートの強化

    チャットやFAQなどにより顧客自身による問題解決をサポートする

  • 保守サービス管理

    コールセンターの問い合わせから発生した保守サービス活動の内容や進捗を管理する

Agentforce Serviceの生成AI機能一覧

Agentforce Serviceは、生成AI機能として、以下の機能を搭載しています。

  • 問い合わせ自動応答

    電話、チャット、メール、SMS、LINEなど様々なチャネルでの問い合わせに対して、AIエージェントが24時間365日対応します。

  • AIエージェントによる業務実行

    問い合わせ対応後、AIが対応内容を自動要約することでACWを削減し、サービス担当者の生産性を向上します。

  • FAQ自動生成

    問い合わせ履歴や文書を解析し、AIが質問と回答を自動生成。短時間で高品質なFAQを整備。

Agentforce Serviceを導入して得られた効果やメリット

ツールは導入するだけでなく、その後どんな影響があったのかが一番重要となります。 では、Agentforce Serviceを導入することでどんな効果や、メリットがあるのでしょうか?実際に投稿されたレビューからその一部をご紹介します。

    後 慎

    株式会社ミモザ情報システム|通信販売|営業・販売・サービス職|20人未満|ユーザー(利用者)|契約タイプ 有償利用

    企業所属 確認済
    投稿日:

    汎用性の高い営業支援ツール

    ヘルプデスクツールで利用

    良いポイント

    スマホ用のアプリがあるため外出中でも商談概要や得意先情報などすぐに確認できます。また、項目を追加したりフローを設定することで、様々な分析、自動化が実現します。なにより、SalesforceConnectorを使用し、Googleスプレッドシートへ自動でレポートを取り込むことで、社内資料の自動化も実現しました。

    続きを開く

    非公開ユーザー

    日用雑貨|社内情報システム(企画・計画・調達)|1000人以上|IT管理者|契約タイプ 有償利用

    企業所属 確認済 利用画像確認
    投稿日:

    コンタクトセンター業務に活用

    CTIシステムで利用

    良いポイント

    いわゆるグローバルで使える代表的CRMツールだが、弊社はコンタクトセンター業務のプラットフォームとして利用している。
    利用は今のところ日本だけであるが、将来的に海外でも使えることがSalesForceの製品を選んだ大きな理由である。
    すでに導入してからかなり年月を経過しているが、大きな問題もなく安定した運用ができている。
    最近ではSalesForce社がAI活用を全面に押し出してきており、その恩恵を追加コスト無しで受けられることは大きなメリットだと思う。

    続きを開く

    非公開ユーザー

    株式会社ネオキャリア|その他サービス|プロジェクトマネージャ|1000人以上|IT管理者|契約タイプ 有償利用

    企業所属 確認済
    投稿日:

    製品の品質は素晴らしい、鍵は運用をどこまで担保できるか

    ヘルプデスクツールで利用

    良いポイント

    SFA、CRMとして活用ができるツール。標準機能として左記機能が備わっているが、コーディングをせずに追加機能を実装することができ、基本やりたいと思ったことは実現ができる。
    単価は結構するが、(営業担当によるが)ボリュームディスカウントにも対応してくれる。
    世界的なサービスだけあり、年3回大きな機能アップデートがされている。

    続きを開く
Agentforce Serviceの詳細
開発・提供元の情報

ITreviewに参加しよう!